版本 1.0
GenAI Studio 版本 1.0 系列已經發行:
- 初始版 v1.0.0 於 2024/12/26 發行。
- 無任何修訂版。
新功能
此更新引入了在 Anything LLM 基礎上對 LLM 模型進行 全參數微調 的能力。主要功能包括:
此系統專為 NVIDIA GPU 設計以提供這些功能。
模型下載
GenAI Studio 促進從 Hugging Face 無縫下載 LLM 模型,支援的模型直接顯示在用戶介面中。要下載模型,您需要一個 用戶存取權杖。
有關更多詳細資訊,請參閱 Hugging Face 文件。
某些模型,如 LLAMA,在下載前需要用戶同意分享聯絡資訊。
資料集生成
使用 GenAI Studio 簡化了為領域特定訓練創建資料集的過程。上傳您的領域檔案(例如 PDF、Word 文件),系統將根據您的輸入生成資料集。功能包括:
- 線上可編輯資料集。
- 能夠合併來自多個文件的資料集。
- 可配置的檔案大小限制(預設:10 MB)。
檔案大小限制設定為 10 MB,但如果需要,可以在系統設定中調整。

模型微調(全參數)
任務導向方法
微調透過任務導向系統管理,允許為不同領域建立專用任務。用戶可以:
- 選擇特定模型、參數和資料集。
- 為其需求自定義訓練過程。

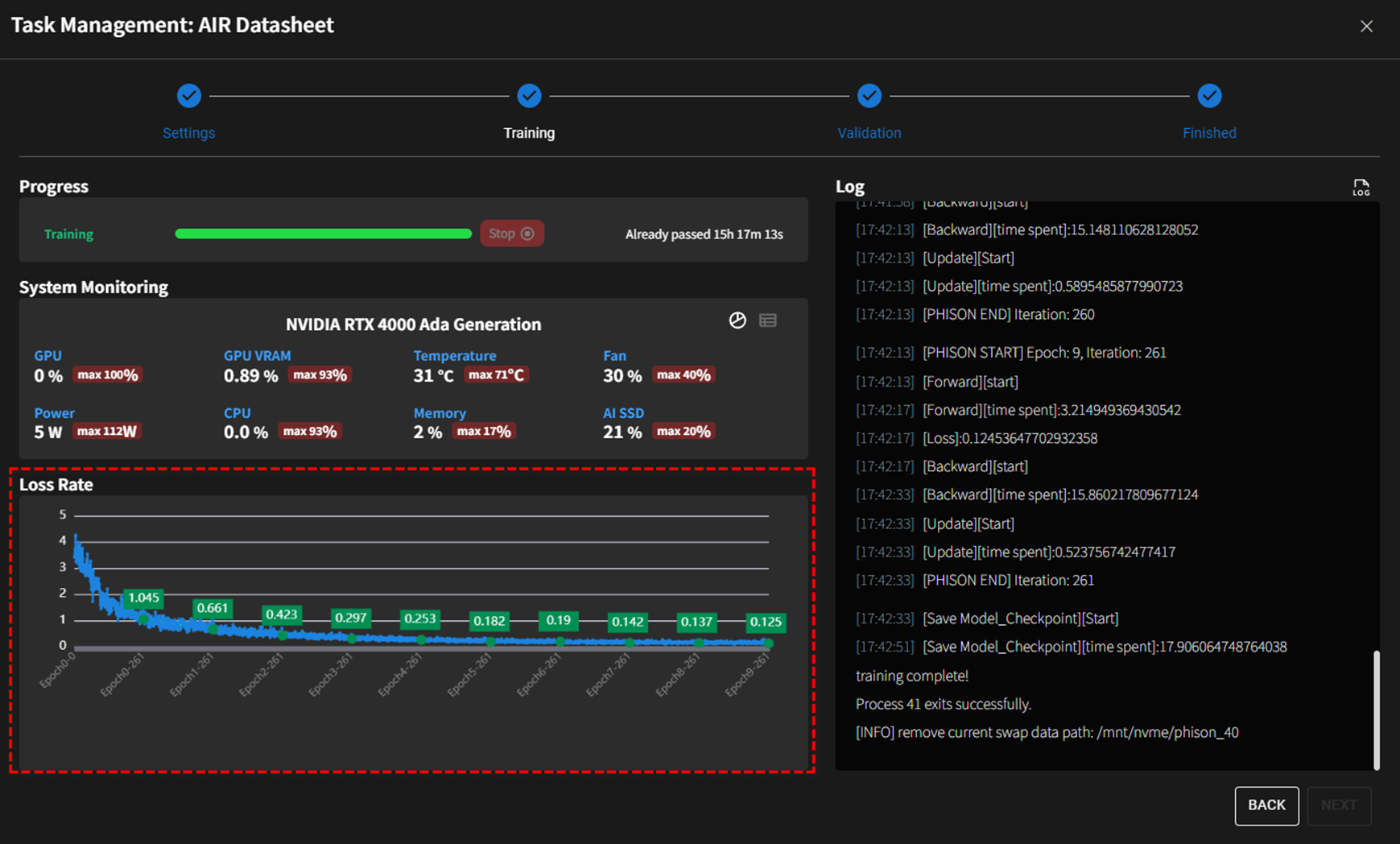
微調過程
全參數微調過程利用 GPU 資源並提供即時日誌。重要考量:
- 損失率:訓練期間監控的主要指標,理想情況下應隨每個訓練週期減少。
- 過擬合:避免過多的訓練週期以防止過擬合。

微調歷史
維護先前訓練會話的記錄,包括參數和配置,以協助用戶完善未來的訓練努力。
模型驗證
比較原始模型與微調版本以評估訓練的效果。這確保所需知識成功整合。

GPU 資源管理
高效的 GPU 使用對成本效益至關重要。GenAI Studio 提供以下 GPU 資源管理模式:
-
無規則模式
系統不對 GPU 資源施加任何限制。在此模式下,GPU 資源通常按先到先得的基礎分配。 -
訓練專用模式
系統限制 GPU 資源僅用於模型訓練或相關過程(如驗證、量化等)。如果模型訓練過程預計超過 12 小時,建議在開始訓練前切換到此模式, 以避免在產生結果前訓練過程被強制中斷。 -
時間段模式
系統根據排程的時間段控制 GPU 資源,允許它們用於聊天相關功能或模型訓練相關功能。請根據組織需求調整以下設定,以控制哪些時間段 GPU 資源用於聊天相關功能。這些設定之外的時間段用於模型訓練相關功能。
注意:當時間進入聊天相關功能時間段時,系統將強制中斷任何正在進行的模型訓練相關工作。
排程和微調
為優化 GPU 利用率,訓練任務可以在非高峰時段安排,如晚上或週末。
第三方套件更新
- Anything LLM (v1.2.4)
- Ollama (v0.5.1)
- Qdrant (v1.12.4)
- PostgreSQL (v16.4)
Phison 中間件驅動程式
- aiDAPTIVLink 版本:NXUN201.00